
Your team is using AI. That's not the question anymore.
The question is: do you know how much?
Most companies find out the hard way. A $47 experiment becomes a $2,000 monthly bill. One power user burns through an entire quarter's budget in three weeks. And because AI costs are scattered across credit cards, expense reports, and department budgets, nobody sees it coming until finance starts asking questions.
This guide covers how to actually track AI costs across your team—what to measure, how to measure it, and how to build a system that prevents surprises.
Why AI Cost Tracking Matters
AI pricing isn't like traditional SaaS. You're not paying $15/user/month for predictable access. You're paying per token, per request, per minute of compute time—and those costs vary wildly based on which model you use and how you use it.
Here's what that means in practice:
- GPT-5 mini costs $0.25 per million input tokens, $2 per million output
- Claude Sonnet 4.5 runs $3 per million input, $15 per million output
- GPT-5.2 jumps to $1.75 input / $14 output per million tokens
- Claude Opus 4.5 hits $5 input / $25 output per million tokens
- GPT-5.2 pro — the heavy hitter — costs $21 input / $168 output per million tokens
A single complex query to a premium model can cost more than a hundred simple ones. Multiply that by a team of 20 people experimenting freely, and costs become unpredictable fast.
Three reasons tracking matters:
- Budget predictability — You need to forecast AI spending like any other operational cost
- Accountability — Understanding who uses what helps allocate costs fairly across departments
- Optimization — You can't reduce waste if you can't see it
What to Track
Not all AI usage is equal. A good tracking system captures three dimensions:
1. Spending by Model
Different models have dramatically different costs. Track which models your team actually uses:
- Are people defaulting to expensive models for simple tasks?
- Could cheaper models handle 80% of the work?
- Who's using premium reasoning models, and is it justified?
2. Spending by User or Team
This isn't about policing—it's about understanding patterns:
- Which departments rely most heavily on AI?
- Are there power users who might benefit from training others?
- Is usage distributed or concentrated?
3. Spending by Use Case
The hardest to track, but the most valuable:
- What are people actually doing with AI? (Writing, research, coding, analysis?)
- Which use cases deliver ROI?
- Where is AI being used for low-value tasks that don't justify the cost?
How to Track AI Costs: Four Approaches
Option 1: Manual Tracking (Spreadsheet Method)
Best for: Very small teams (under 5 people), tight budgets
Export billing data from each AI provider monthly. Combine into a spreadsheet. Manually tag by user if your provider supports it.
Pros:
- Free
- Full control over categorization
Cons:
- Time-consuming (1-2 hours monthly minimum)
- Data is always stale
- Doesn't scale past a few users
- Easy to miss subscriptions and one-off charges
Option 2: Provider Dashboards
Best for: Single-provider teams
If your team uses only ChatGPT or only Claude, the built-in admin dashboards provide decent visibility:
- OpenAI: Organization settings → Usage shows spending by model and (on Team/Enterprise) by user
- Anthropic: Console → Usage tab shows token consumption and costs
- Google AI: Cloud console billing with cost breakdowns
Pros:
- Already included
- Real-time data
- Some user-level visibility on higher tiers
Cons:
- Each provider is siloed—you need to check multiple dashboards
- Limited export options
- No cross-platform insights
Option 3: Unified AI Platforms

Best for: Teams using multiple AI providers
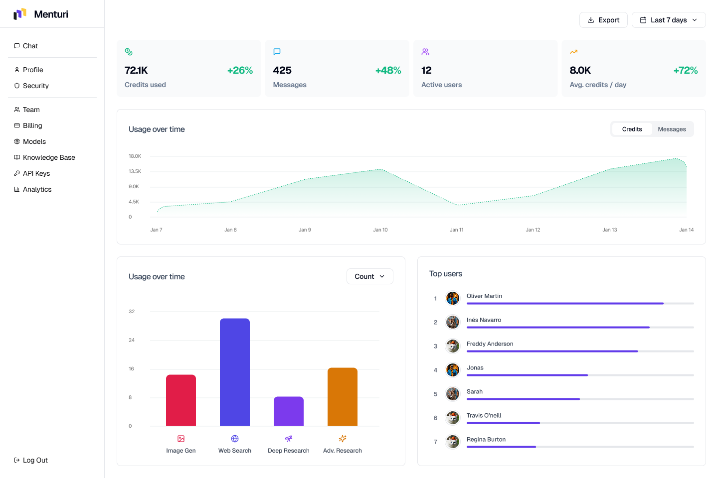
Platforms that aggregate multiple AI models into one workspace often include built-in cost tracking. Instead of managing separate OpenAI, Anthropic, and Google accounts, your team accesses everything through one interface—and you see all spending in one dashboard.
Pros:
- Single source of truth for all AI spending
- Real-time visibility across all models and users
- Often includes controls to limit which models can be used
- Easier to set and enforce budgets
Cons:
- Monthly platform cost on top of AI usage
- Requires team to adopt a new tool
(Full disclosure: Menturi is a platform that does this. But it's not the only option—evaluate based on your team's needs.)
Option 4: Custom Tracking via API
Best for: Engineering-heavy teams with custom AI implementations
If you're calling AI APIs directly from your own applications, you can build cost tracking into your infrastructure:
- Log every API call with model, tokens, and user context
- Calculate costs based on current pricing
- Build dashboards in your BI tool of choice
Pros:
- Complete customization
- Integrates with existing analytics
- No additional vendor
Cons:
- Requires engineering time to build and maintain
- Need to keep pricing tables updated
- Doesn't capture usage outside your custom apps (ChatGPT web, Claude chat, etc.)
Setting Up a Tracking System: Step by Step
Here's a practical framework regardless of which approach you choose:
Step 1: Inventory Your AI Tools
List every AI service your team uses:
- Direct subscriptions (ChatGPT Plus, Claude Pro, etc.)
- API accounts (OpenAI, Anthropic, Google AI, etc.)
- Embedded AI (Notion AI, GitHub Copilot, Grammarly, etc.)
- One-off tools and experiments
Most teams are surprised by this list. AI has a way of creeping in everywhere.
Step 2: Consolidate Where Possible
Every separate account is a separate cost center to track. Consider:
- Can multiple teams share one API account with internal tracking?
- Can you standardize on fewer tools?
- Is there a unified platform that replaces several point solutions?
Step 3: Establish Baseline Spending
Before optimizing, know where you stand:
- Pull 3 months of historical spending if available
- Calculate per-user and per-department averages
- Identify your highest-cost activities
Step 4: Set Budgets and Alerts
Define acceptable spending levels:
- Overall monthly AI budget
- Per-department or per-team allocations
- Alert thresholds (e.g., notify at 75% of budget)
Most API providers support spending alerts. Use them.
Step 5: Review Monthly
Block 30 minutes monthly to review:
- Are you on track against budget?
- Any unexpected spikes?
- Which teams or use cases drove changes?
Quick Wins for Reducing AI Costs
Once you're tracking, optimization becomes possible:
1. Default to cheaper models
Most routine tasks don't need GPT-5.2 pro or Claude Opus 4.5. Set your team's default to capable-but-affordable models like GPT-5 mini or Claude Haiku 4.5 for everyday use.
2. Limit access to premium models
Not everyone needs access to expensive reasoning models. Restrict to users with clear use cases.
3. Train your team on efficient prompting
Shorter, clearer prompts = fewer tokens = lower costs. A 10-minute training on prompt basics can cut costs significantly.
4. Batch similar requests
Instead of five separate small queries, structure one comprehensive request when possible.
5. Cache common responses
If your team asks similar questions repeatedly, consider building a knowledge base rather than hitting the API every time.
The Bottom Line
AI costs don't have to be a mystery. With basic tracking in place, you can:
- Predict spending accurately
- Catch runaway costs before they become problems
- Optimize based on actual data instead of guesses
Start simple—even a monthly spreadsheet review is better than nothing. As your AI usage grows, invest in better tooling.
The teams that master AI cost management won't just save money. They'll be able to invest more confidently in AI, knowing exactly what they're getting for every dollar spent.
Frequently Asked Questions
How much does AI cost per user?
It varies dramatically based on usage patterns and model choice. Light users might cost $5-20/month, while power users on premium models can hit $200+. The key is visibility — once you track actual usage, you can set realistic per-user budgets.
What's the best way to track AI costs for a small team?
For teams under 10 people, start with provider dashboards (OpenAI and Anthropic both offer usage tracking). If you're using multiple providers, a unified AI platform gives you a single view of all spending without manual consolidation.
How do I reduce AI costs without limiting productivity?
Three quick wins: (1) default to efficient models like GPT-5 mini or Claude Haiku 4.5 for routine tasks, (2) reserve premium models for complex work that actually needs them, and (3) train your team on concise prompting — shorter prompts mean fewer tokens.
Should I give everyone access to all AI models?
Not necessarily. Many teams restrict expensive models (like GPT-5.2 pro or Claude Opus 4.5) to users with specific needs — researchers, analysts, or developers working on complex problems. Everyone else can use capable mid-tier models for daily tasks.
How often should I review AI spending?
Monthly reviews work for most teams. Set calendar time to check spending trends, identify any spikes, and adjust budgets or policies as needed. If costs are volatile, consider weekly check-ins until patterns stabilize.
Why use Menturi for AI cost tracking?
Most cost-tracking setups give you a number after the fact. Menturi shows spend as it happens, broken down per employee and per model, so you can act before a one-off experiment turns into a $2,000 bill. You also get policy controls in the same place — restrict expensive models, set per-team budgets, and export usage reports — instead of stitching together separate provider dashboards.
Menturi is built for teams that want a single AI workspace with:
- Real-time usage and cost tracking (per employee + exports)
- Access to ChatGPT, Claude, Gemini in one place
- Team controls to restrict expensive models
- Knowledge base connections (Google Drive, Notion, Confluence)
- SSO and admin controls for larger teams
Instead of tracking costs across multiple provider dashboards, you get one view of everything.
Start a workspace, invite your team, and see exactly what everyone is spending on AI — by model, by user, in real time.

